Wind Farm Dashboard Analytics
Our client is a Ukrainian energy company operating wind power generation facilities. They approached Four Ages with a need to consolidate real-time operational data from their wind farms into a unified monitoring platform, and to address a growing regulatory requirement: delivering accurate generation forecasts to the national grid operator.
Client location
Ukraine
Industry
Energy / IoT
Duration
4 months
Team
3 people
Challenge
The client operated multiple wind generation sites without a unified view of performance. Operational data - active and reactive power, breaker states, cable temperatures, voltage, and current readings - was scattered across devices and systems with no single interface for operators to monitor the fleet in real time.
Beyond visibility, the client faced a more challenging regulatory challenge: grid operators may require generation forecasts submitted either 24 hours in advance or in 3-hour increments.
Meeting this requirement with sufficient accuracy demanded more than a simple weather integration. Existing third-party forecast providers gave conflicting outputs, and no single source was reliable enough on its own to satisfy the regulator's accuracy thresholds.
Solution
Four Ages engineers designed and built the hardware with sensors for real-time data collection from devices and created firmware in C++. Then, they built a centralized system as the backend for processing data from connected devices.
Monitoring Dashboard
The platform was built on Grafana and deployed as a custom, multi-dashboard solution tailored to wind farms' operational structure. Each site received its own dashboard set, giving operators a live view of:
Generation KPIs - cumulative output for the current year, month, week, and day displayed as large-format metric panels for at-a-glance awareness;
Breaker state history - a timeline view showing the ON/OFF status of each high-voltage switch (e.g., 110 kV lines) across the full operating day;
Generation vs. forecast chart - a dual-line time-series chart overlaying actual output against the predicted curve, updated continuously;
Active power by feeder - per-cable active power readings (e.g., 35 kV and 110 kV feeders) displayed with signed values to indicate import/export direction;
Reactive power compensation - a schematic view of substation topology with live MVAr readings per node;
Voltage and current panels - phase voltages and line currents for each substation, with min/max/last statistics in a companion table.
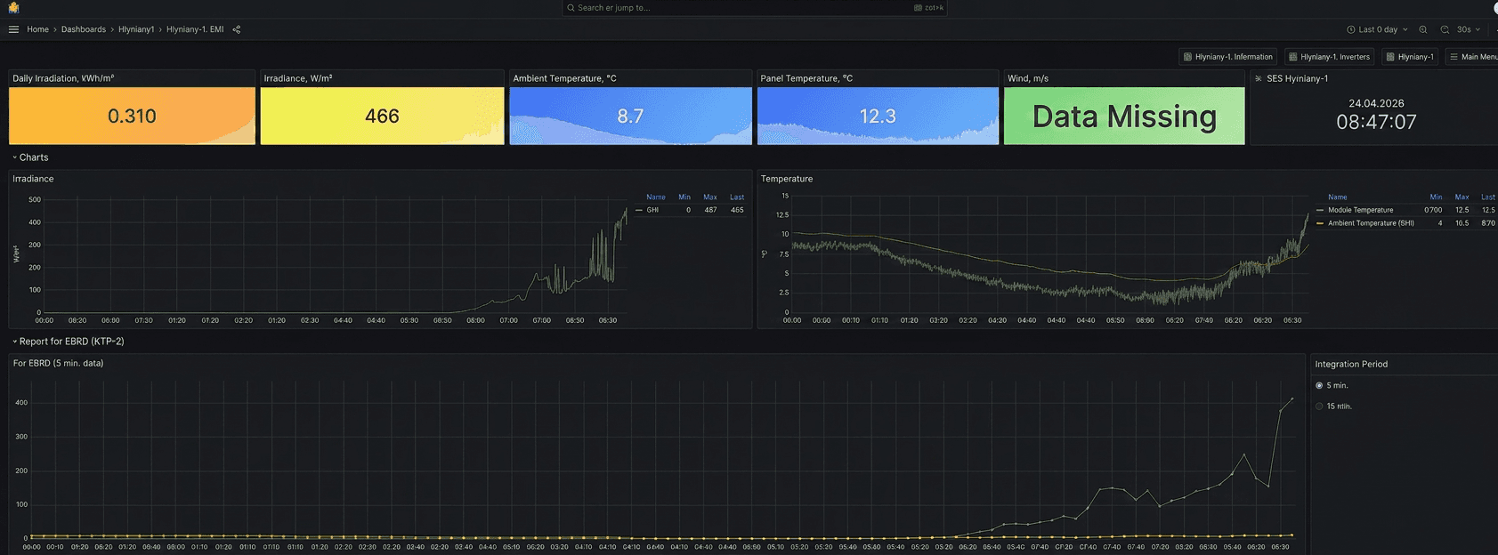
For solar generation sites managed by the same client, the platform extended to include irradiance (GHI, kWh/m²), illuminance (W/m²), external and panel surface temperatures, and 5- and 15-minute interval data exports formatted for the EBRD regulatory reporting.
Transformer oil temperature was visualized as a color-coded heatmap per unit. KTP connection state history was shown as a timeline distinguishing “Connection loss,” “Standby,” and “Operational” states.
AI Wind Forecasting Engine
To meet grid operator requirements, Four Ages developed a dedicated forecasting module using an LSTM (Long Short-Term Memory) neural network. The model was trained on and continuously processes all available parameters from the wind farm's own instrumentation - including active power output, wind speed, reactive power, voltage readings, and historical generation patterns.
Rather than relying on a single external weather data source, the model ingests feeds from six independent forecast providers simultaneously. It uses the LSTM architecture to learn the relationship between each provider's predictions and the observed outcomes at each site, effectively weighting and correcting the ensemble in real time.
The model outputs a generation forecast either 24 hours ahead as a single horizon, or as a rolling series of 3-hour interval predictions, configurable to match the regulator's preferred submission format at any given time.
Infrastructure
The entire stack was deployed on the client's on-premise infrastructure to satisfy data sovereignty requirements, with Grafana serving as the visualization layer over a time-series database. The forecasting engine runs as a separate service, pushing its output directly into the dashboard as an overlay on the live generation chart.
Impact
Operators across all wind farm sites gained a single, consolidated real-time view of generation performance. This solution replaced fragmented device-level monitoring with a structured dashboard that surfaces both instantaneous state and historical trends on a single screen.
The AI forecasting module brought the client's submitted forecasts within the accuracy band required by the national grid regulator, resolving a compliance risk that had been unaddressed with off-the-shelf weather integrations. By combining six forecast sources rather than depending on any single provider, the model proved resilient to the individual errors and regional blind spots that had previously caused inaccuracies.
The platform now covers both wind and solar generation assets, giving the client a unified operational picture across its entire renewable portfolio.
Responsibilities
System architecture design
Dashboard development (Grafana)
AI model research and development (LSTM forecasting)
Backend development
Data pipeline and integration
Technologies
Grafana
LSTM (AI forecasting)
Python
Time-series database
Node.js
REST API integration
On-premise deployment











Author:
Maria Roy
